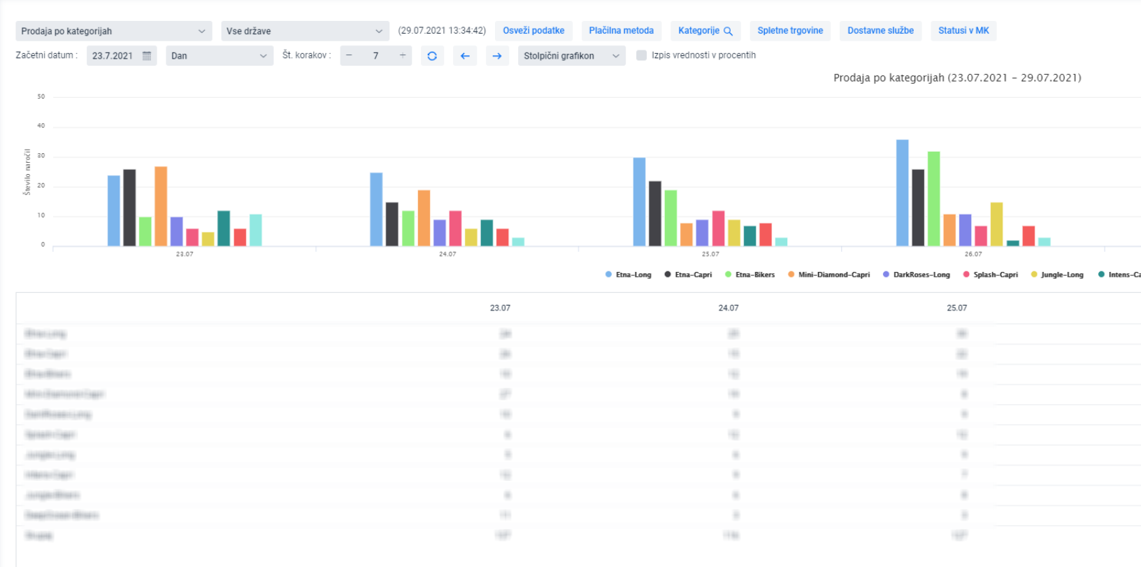
Grafikon prikazuje prodaju po kategorijama proizvoda određenim u MetaKocki

U MetaKocki odredite kategorije proizvodima prema UPUTAMA i dodajte ih pojedinačnim proizvodima putem MASOVNOG UVOZA
Za prodaju će se prikazati top 10 prodajnih kategorija. Ukoliko želite odabrati druge/pojedinačne kategorije odaberite:
Na taj način će se na grafikonu prikazati prodaja kategorija na temelju odabranog vremenskog razdoblja:
