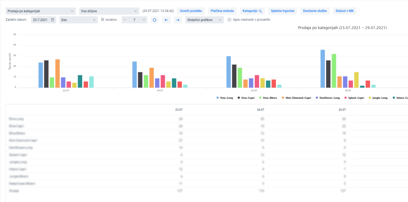
The graph displays the sales by product categories specified in MetaKocka

In MetaKocka assign the categories to products according to the INSTRUCTIONS and add them to individual products via IMPORT IN BULK
The top 10 sales categories will be displayed for sales. If other/individual categories should be selected, check the following list:
This way, the sales of categories based on the selected period will be displayed on the graph:
