El gráfico muestra la evolución de los paquetes en diversas situaciones, como el número de entregas con éxito, fallidas,...
Para que el gráfico se visualice correctamente, es necesario realizar también en Configuración la asignación de estados correspondiente a los paquetes entregados y rechazados.
Dentro de "Estado de pedidos entregados", debe definir el estado de Metakocka que corresponda a una entrega con éxito. Por lo general, ese suele ser el estado "Finalizado".
Bajo "Estado de los pedidos rechazados", inserte los estados correspondientes a pedidos rechazados. Por lo general, suele ser el estado "Devolución de paquete".

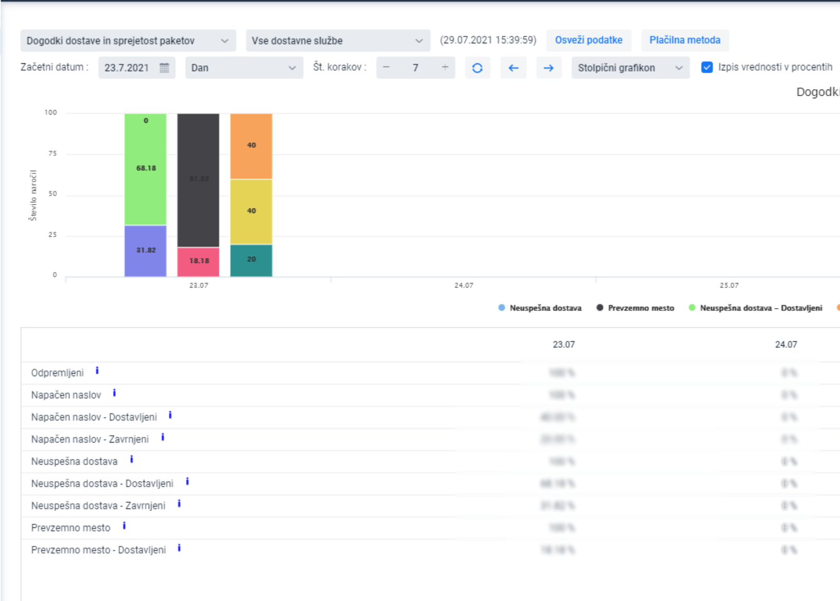
Visualización del gráfico y ejemplo práctico:

Tomamos el ejemplo:
Del 100% de los pedidos con dirección incorrecta, el 40% fueron entregados y el 20% fueron rechazados. Para el 40% restante aún se desconoce el resultado.
También está disponible una visualización de la efectividad de los mensajes SMS empleados para fines de notificación durante el proceso de entrega: 
- SMS enviados - entregados / SMS enviados - rechazados:
Muestra la efectividad de los SMS en función del resultado de la entrega. Indica cuántos de los pedidos de venta en los que se envió un SMS resultaron en paquetes entregados y cuántos de esos pedidos terminaron con paquetes rechazados. - SMS enviado / SMS no enviado:
Muestra cuántos SMS se enviaron cuando se produjo alguno de los siguientes eventos de entrega: Punto de recogida, Dirección incorrecta o Entrega fallida. - Total entregados / Total rechazados:
Muestra el resutado total de paquetes entregados y no entregados derivados de los eventos de entrega: Punto de recogida, Entrega fallida y Dirección incorrecta.
En configuración, introduzca el ID de definición de los SMS que deban incluirse en el análisis:

Encontrará el ID de definición en "Ajustes adicionales-> Notificaciones -> Definiciones":

También es posible visualizar los datos en número de paquetes, desactivando la opción de mostrar valores en porcentajes.:

Asimismo, puede consultar estos mismos eventos para el servicio de transporte seleccionado.
