Graf prikazuje kaj se je dogajalo z paketi v različnih situacijah. Kot je koliko je bilo neuspešnih dostav, koliko je bilo uspešnih,....
Da se bo graf pravilno prikazoval je potrebno v nastavitvi grafa nastaviti tudi preslikavo statusov, ki pripada paketom, ko so dostavljeni in paketom, ki so zavrnjeni.
Pod Status dostavljenih naročil podate status v Metakocki, ki prestavlja status uspešne dostave. V največjih primerih je to večinoma status Zaključeno
Pod Status zavrnjenih naročil vstavite statuse, ki so zavrnjeni. V največjih primerih je to status Vračilo paketa

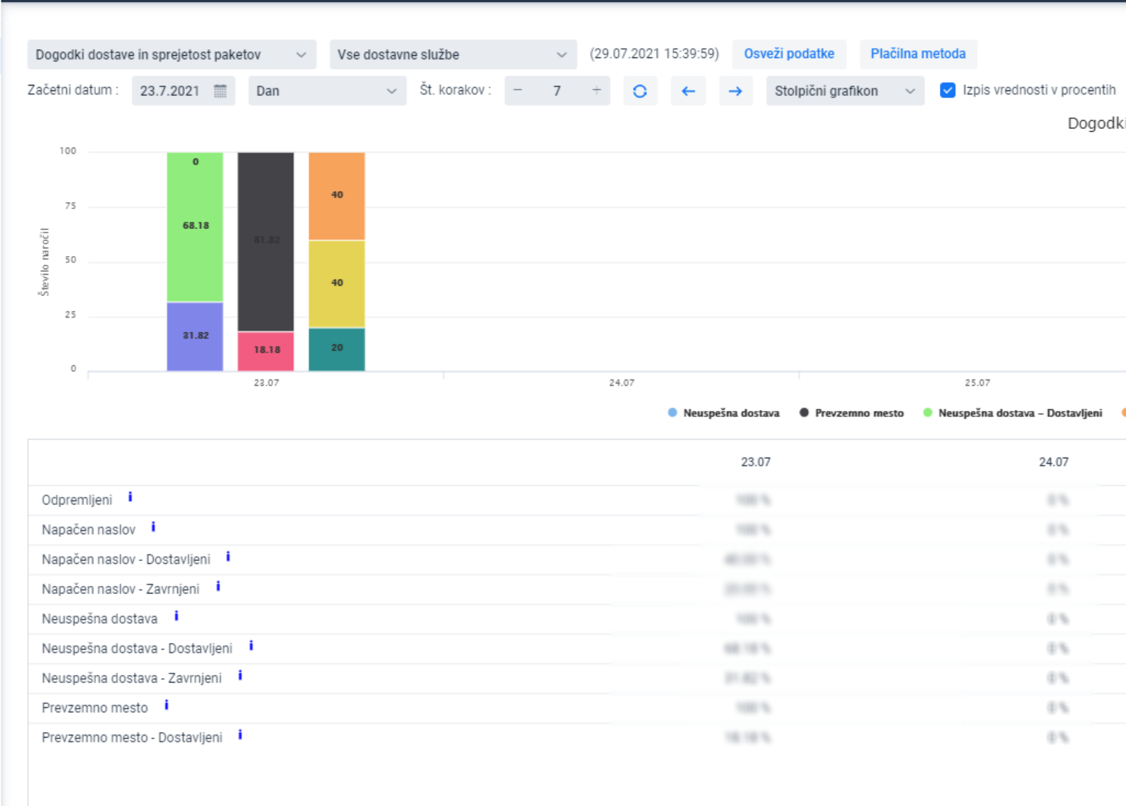
Izgled grafa in primer pomena

Vzamemo primer:
Od 100% naročil, ki je imelo napačen naslov je bilo 40% dostavljeni, 20% je bilo zavrnjenih. Za preostalih 60% razpleta še ne poznamo.
Na voljo je tudi prikaz uspešnosti SMS sporočil, ki se uporabljajo za namen obveščanja v procesu dostave:
- Poslani SMS dostavljeni / Poslani SMS zavrnjeni:
Prikazuje uspešnost SMSov glede na razplet dostave. Koliko od teh prodajnih naročil, katerim je bil SMS poslan so bili paketi prevzeti in koliko od teh prodajnih naročil, katerim je bil SMS poslan so bili paketi zavrnjeni. - Poslani SMS / Ni poslani SMS:
Prikaže koliko SMsov je bilo poslanih v primeru, če se je zgodil kateri od dostavnih dogodkov: Prevzemno mesto, Napačen naslov, Neuspešna dostava - Dostavljeni skupaj / Zavrnjeni skupaj:
Prikazuje skupni rezultat prevzetih in neprevzetih iz naslova dostavnih dogodkov: Prevzemno mesto, Neuspešna dostava, Napačen naslov
V nastavitve vnesite ID definicije SMSov, ki naj se upoštevajo:

Id definicije najdete v Dodatnih nastavitvah/Obvestila/Definicije

Prikaz je možen tudi v številkah paketov, kjer izklopite izpis vrednosti v procentih

Same dogodke pa lahko preverite tudi za izbrano dostavno službo.
