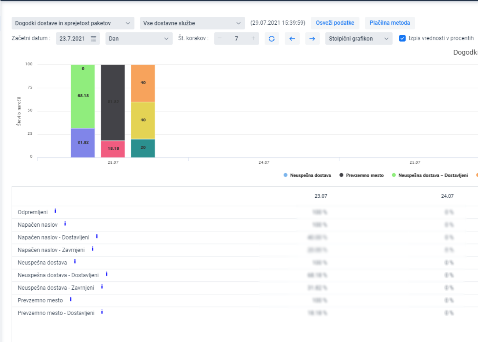
Grafikon prikazuje konačni ishod paketa iz različitih dostavnih situacija

PRIMJER:
Za određen broj narudžbi, adresa za dostavu je bila nepravilna, što u ovom slučaju predstavlja 100% narudžbi. 40% narudžbi koje su imale pogrešnu adresu je bilo uspješno dostavljeno, dok ih je 20% bilo vraćeno. Za preostalih 40% rasplet i dalje nije poznat.
Prikaz je moguć i u brojevima paketa, za što je potrebno isključiti ispis vrijednosti u procentima
