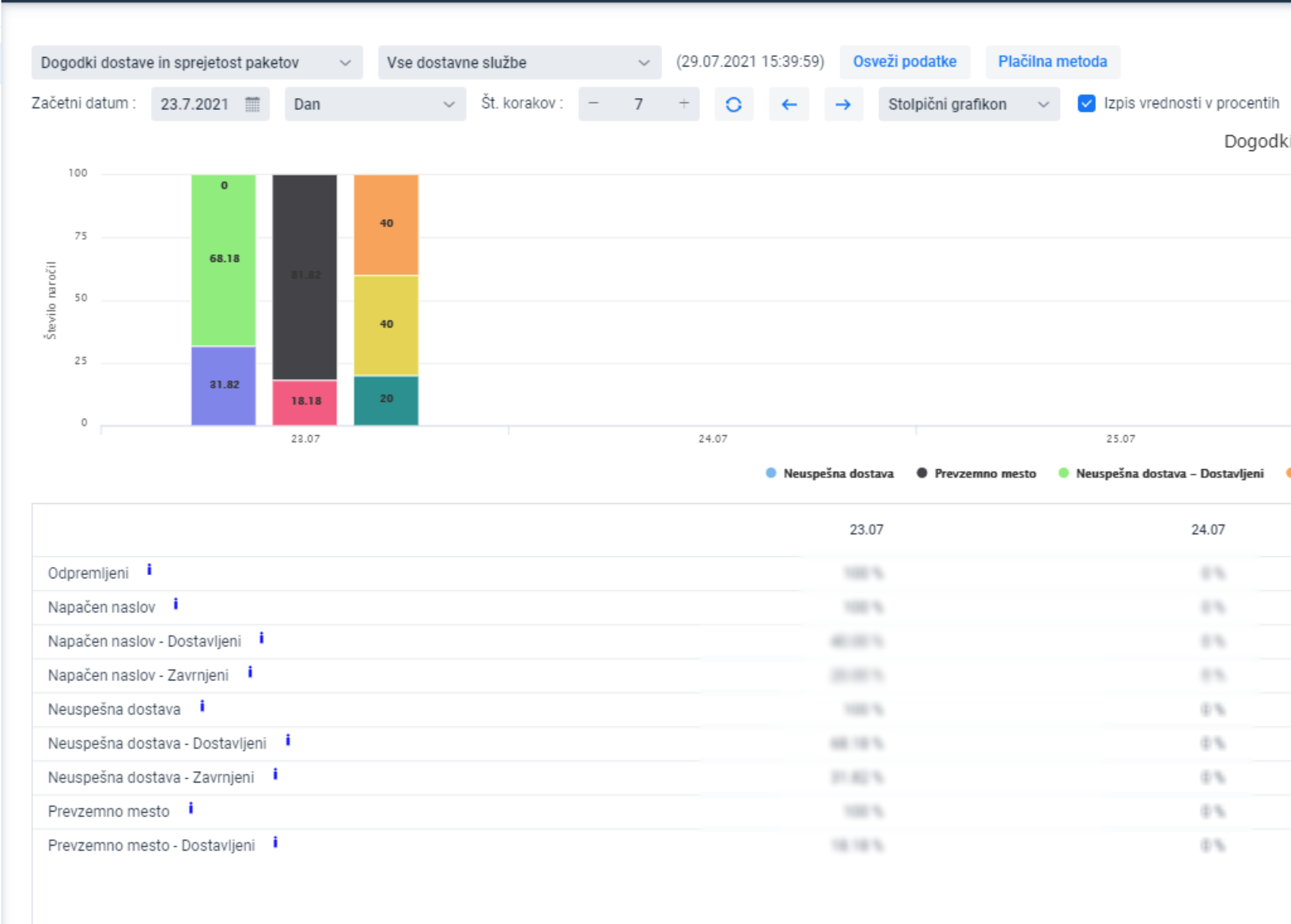
The graph displays the ending outcome for the package depending on the different delivery scenarios

EXAMPLE:
For a certain amount of orders, the delivery address was incorrect, which in this case represents 100% of orders. 40% of orders with a wrong address were successfully delivered, while 20% of them were returned. For the remaining 40%, the outcomes are yet to be known.
To display the number of packages, turn on the display of values as percentages
